Below are details of the main updates rolled out this month.
Admin Portal
Events
Fixed an issue with the Eligible count on the main events list showing incorrect values.
Booking Emails
If a booking has an open transaction, then the booking email will now show a payment link against that transaction. This link takes the member to the individual payment page, which is outside of the Members Area, meaning they do not need to be logged in to pay.
Members
Advanced Search
When using the Advanced Search and viewing returned results the Export options now work directly on the current members list and doesn't require a segment to be created.
Columns
Registered has been added to the column options.
Filter columns
A text filter has been added to allow for typing to filter the list of columns.
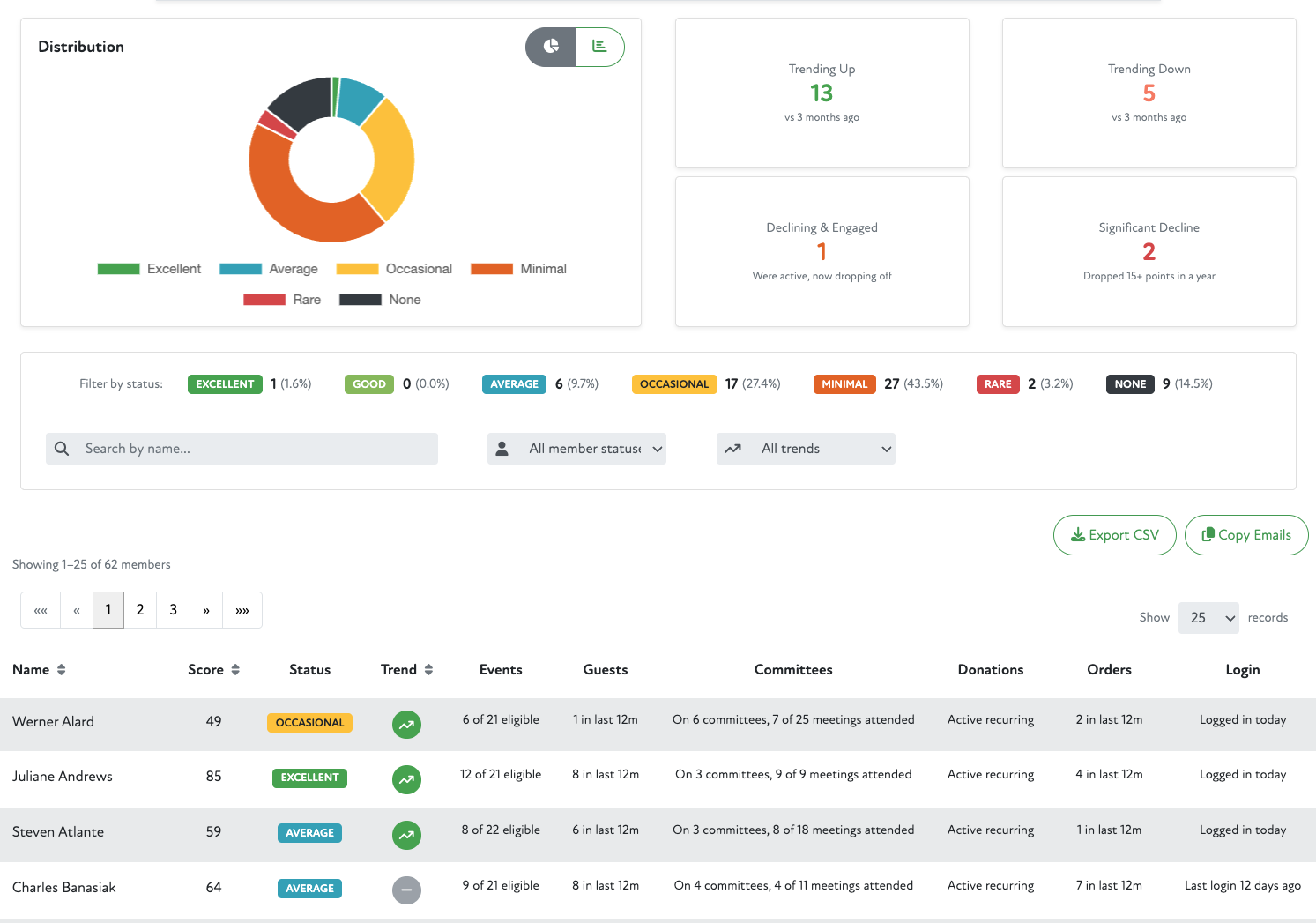
Members Engagement Dashboard
The Member Engagement Dashboard gives you a bird's-eye view of how actively your members are participating across your organisation. It brings together data from events, committees, donations, your shop, and login activity into a single score (0–100) for every member, updated daily.
Rather than guessing who's engaged and who's drifting away, the dashboard surfaces this automatically, helping you focus your time on the members who need attention.
Member Engagement
The Member Engagement page gives you a detailed view of an individual member's participation over time. It shows their current engagement score, how it's trending, what's driving it, and how it compares to a year ago, all in one place.
Use this page to understand a specific member's activity patterns and identify opportunities for outreach or recognition.
Member Summary
Display Name Format
The Display Name Format field now includes clickable tag buttons for available name fields, making it easier to build custom name formats without needing to type template tags manually.
Problem Emails
If the members email address has caused a permanent bounce error (e.g. the email address was not found, email was marked as spam etc) in our email system this will now be flagged on the member Summary tab with additional information as to why there is a problem with the email address.
This will give better visibility to admin users of which members may not be receiving system emails, and may need their email address correcting or updating.
GDPR Hidden Fields
This has been updated to allow for typing the field name to search and select, as shown below.
Organisations
Columns
Filter columns
A text filter has been added to allow for typing to filter the list of columns.
Advanced Search
When using the Advanced Search and viewing returned results the Export options now work directly on the current organisations list and doesn't require a segment to be created.
Pages
The Page Options has been moved from the new window to live directly on the page editor.
Fixed video embeds (YouTube, Vimeo) flickering in the page editor. Videos now remain stable while editing the page rather than re-rendering on every interaction.
Fixed an issue where YouTube URLs with extra parameters (e.g. &pp=...) would fail to play. The embed now correctly extracts the video ID regardless of additional URL parameters.
Members Area
Events
Booking Emails
If a booking has an open transaction, then the booking email will now show a payment link against that transaction. This link takes the member to the individual payment page, which is outside of the Members Area, meaning they do not need to be logged in to pay.
Comments
0 comments
Article is closed for comments.